|
|
4 years ago | |
|---|---|---|
| .ci.yml | 4 years ago | |
| .gitignore | 7 years ago | |
| LICENSE | 7 years ago | |
| README.md | 4 years ago | |
| common.py | 4 years ago | |
| graph.png | 4 years ago | |
| graph.py | 4 years ago | |
| sargraph.py | 4 years ago | |
| watch.py | 4 years ago | |
README.md
sargraph
Copyright (c) 2019-2022 Antmicro
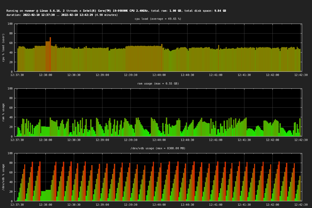
This is a simple python tool that uses "sysstat" ("sar") to save information on CPU, RAM and disk usage. The process runs in background and can be controlled with a set of sargraph sub-commands.
The tool can use "gnuplot" to optionally plot the data it collected. Supported plot formats are PNG and SVG, they are determined by filenames.
Example graph
Usage
All sargraph commands use the following pattern:
$ ./sargraph.py [session_name] [command] [args...]
Starting a session
Start a background session and name it example:
$ ./sargraph.py example start
The data will be saved in example.txt.
Logs from screen will be written to example.log.
Adding a label
Add labels that will be placed as comments in the collected dataset. They will be also visible on the plots:
$ ./sargraph.py example label "Compilation start"
Plotting a running session
Plot data collected so far in a still running session:
$ ./sargraph.py example save plot.svg
Plotting a closed session
Plot data collected in a session that is not running anymore.
$ ./sargraph.py example plot plot.png
The command requires the example.txt log file to be present in the working directory.
Stopping a session
Stop a session and create a final plot.png plot file if no other plot was created so far:
$ ./sargraph.py example stop
The filename of the final plot can be changed if its placed after the stop command.
If the name is none then no plot will be created.
