You can not select more than 25 topics Topics must start with a letter or number, can include dashes ('-') and can be up to 35 characters long.
Aleksander Kiryk 84ecef1eef Implement versioning 4 years ago
.ci.yml ci: Upload chart.log artifact instead of screenlog.0 4 years ago
.gitignore Initial commit 7 years ago
LICENSE Initial commit 7 years ago
README.md Rewrite README.md 4 years ago
common.py Implement versioning 4 years ago
graph.png Update graph.png 4 years ago
graph.py Implement versioning 4 years ago
sargraph.py Add 'fail' function 4 years ago
watch.py Implement versioning 4 years ago

README.md

sargraph

Copyright (c) 2019-2022 Antmicro

This is a simple python tool that uses "sysstat" ("sar") to save information on CPU, RAM and disk usage. The process runs in background and can be controlled with a set of sargraph sub-commands.

The tool can use "gnuplot" to optionally plot the data it collected. Supported plot formats are PNG and SVG, they are determined by filenames.

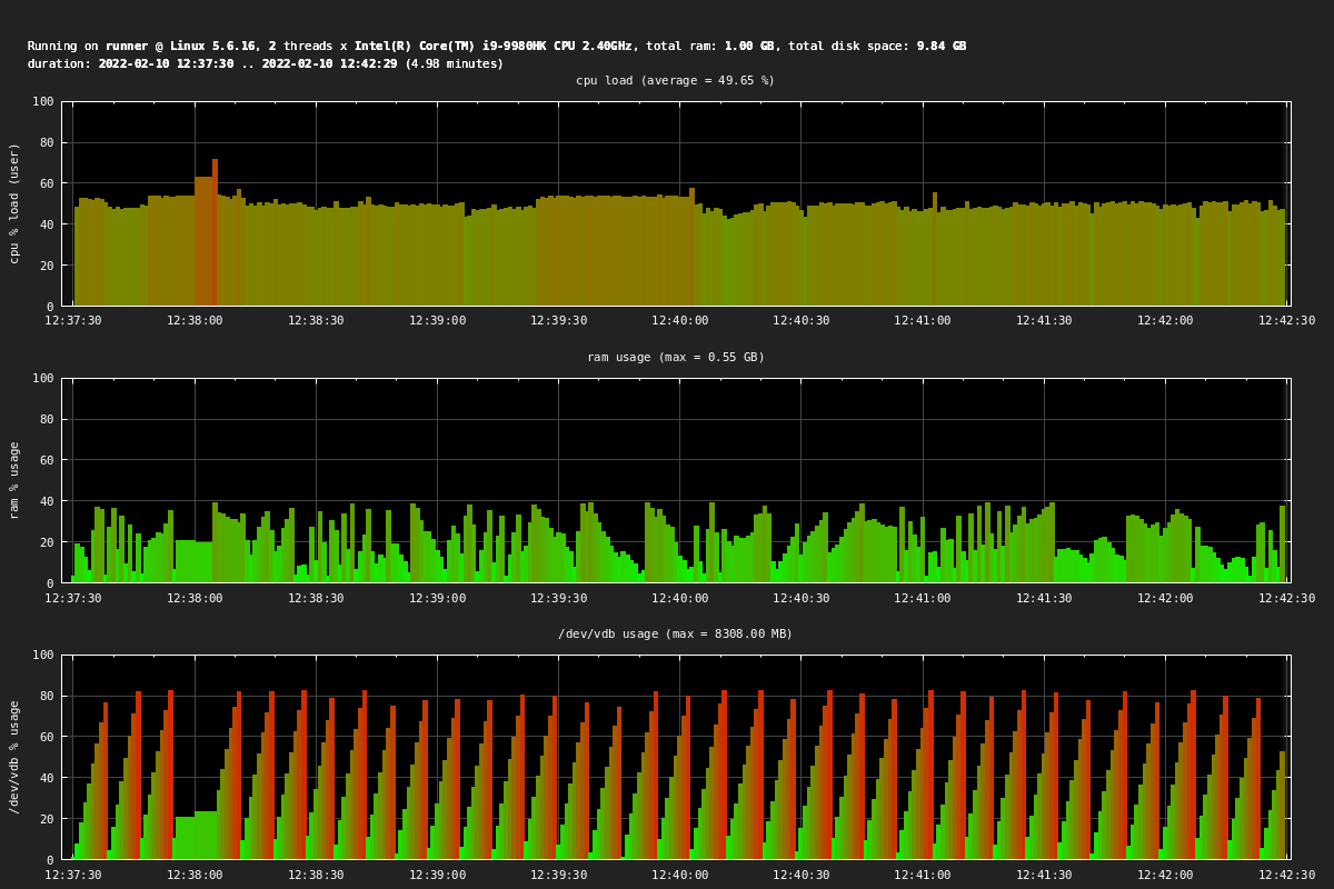
Example graph

graph

Usage

All sargraph commands use the following pattern:

$ ./sargraph.py [session_name] [command] [args...]

Starting a session

Start a background session and name it example:

$ ./sargraph.py example start

The data will be saved in example.txt. Logs from screen will be written to example.log.

Adding a label

Add labels that will be placed as comments in the collected dataset. They will be also visible on the plots:

$ ./sargraph.py example label "Compilation start"

Plotting a running session

Plot data collected so far in a still running session:

$ ./sargraph.py example save plot.svg

Plotting a closed session

Plot data collected in a session that is not running anymore.

$ ./sargraph.py example plot plot.png

The command requires the example.txt log file to be present in the working directory.

Stopping a session

Stop a session and create a final plot.png plot file if no other plot was created so far:

$ ./sargraph.py example stop

The filename of the final plot can be changed if its placed after the stop command. If the name is none then no plot will be created.